Most Companies Manage Risk.
Few Know If Their People Can Handle It.

FIT shows you exactly who on your team is truly capable and who becomes a liability under pressure.

FIT assesses each person’s technical skills, problem-solving style, and behavior under pressure so you know who can actually do the job when it matters most.

fitrisk-hero-image
CHALLENGE

You Know Your Processes. But Do You Know If Your People Can Execute Them?

Most operations teams focus on processes, checklists, and compliance. But the biggest risk isn’t in your procedures it’s in the people executing them. FIT gives you visibility into that.

Leaders rarely know:

Without this visibility, you’re managing operational risk with a blindfold on. FIT removes it.

stock-image
icon

No Visibility Into Team Interoperability

Two people can both be individually competent and still fail as a team. FIT maps how your people actually collaborate under pressure.

icon

Succession Vulnerabilty

If your most capable person left next week, would your operation hold? FIT tells you exactly where you’re exposed.

icon

Knowledge Concentration Risk

When critical know-how lives with just one or two people, losing them means losing the ability to operate safely.

icon

Hidden Capability Gaps

Your team may look qualified on paper but lack the actual technical ability to handle a real failure. FIT finds these gaps before they cause an incident.

How It Works

From Workforce Assessment to Operational Intelligence

FIT replaces guesswork with a structured system that reveals how your workforce thinks, collaborates, and sustains operational continuation.

icon

Measure Individual Capability

Assess the attributes that determine how people perform under pressure.

icon

Model Team Interoperability

Understand how individuals actually function together inside operational teams.

icon

Detect Knowledge Risk

Reveal where critical operational knowledge is concentrated and where capability gaps exist.

icon

Generate Workforce Intelligence

Give leadership visibility into workforce capability and operational continuity risk.

WHY IT MATTERS

What Happens If One Key Person Leaves Tomorrow?

Most leaders assume the team will manage. FIT shows you the reality — exactly which skills would disappear, which teams would struggle, and how quickly your operation would feel it.

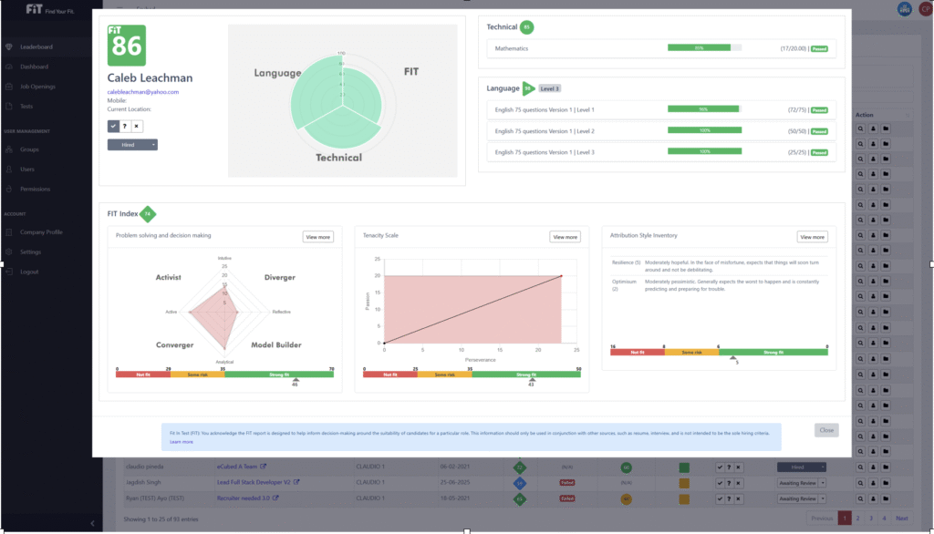
fitrisk-dashboard

FEATURES

Everything Your Operations Team Needs. Nothing They Don’t.

Built for operations teams in high-risk industries. FIT gives you every tool you need to assess, track, and improve workforce capability — without adding complexity.

icon

Multidimensional Evaluation

Assess candidates across multiple competency dimensions simultaneously.

icon

Skill Analysis

Deep-dive into technical and soft-skill proficiency with precision scoring.

icon

Troubleshooting Style Analysis

Understand how candidates approach and solve real-world problems.

icon

Technical Evaluation

Role-specific technical assessments built for your exact requirements.

icon

Analytics Dashboard

Real-time hiring metrics, pipeline views, and team performance insights.

icon

Create & Track Job Openings

Manage your entire job board from one centralized, intuitive platform.

icon

Self-Serving Management

Empower your HR team to operate independently no IT support needed.

icon

Custom Content Creation

Build your own assessments and evaluations tailored to any role.

icon

Multilingual Support

Assess candidates in their native language across global markets.

GET STARTED

Start for Free — No Credit Card Required

Built by safety professionals for safety professionals ZONASegura bundles every tool your team needs into one mobile-ready, AI-enhanced platform.

Basic Plan

Free Starter/mo.

Get Started for Free No credit card required

Includes:

  • Leaderboard
  • Job Openings
  • Assessments
  • User management
  • 100 assessments
  • 1 Profile role
  • 2 recruiters
  • 1 department
  • Technical Support via email
  • 1 Admin accounts

Enterprise Plan

$ 2,500/mo.

Includes:

  • Leaderboard
  • Job Openings
  • Assessments
  • User management
  • 10000 assessments
  • 10 Profile roles
  • Unlimited recruiters
  • Unlimited department
  • Technical Support via email
  • Unlimited manager accounts

BUILT-IN HIRING INTELLIGENCE

Predict Performance Before Day One.

FIT’s assessment engine scores every candidate against the exact skills, behaviors, and traits your role requires — so you hire people who can actually do the job, not just interview well.

BUILT FOR GROWTH INDUSTRIES

Trusted Across High-Stakes Industries

FAQ’S

Frequently Ask Questions

What is Fit Risk?
FIT Risk is a risk assessment tool that identifies and evaluates human factor risks associated with your workforce. It analyzes individual capabilities, team dynamics, and equipment interactions to produce a comprehensive safety risk profile giving organizations the insight to address vulnerabilities before they escalate into incidents or costly problems.
 
How does Fit Risk assess candidates?
FIT Risk uses a multi-dimensional assessment process powered by an AI Copilot. It evaluates candidates across technical skills, troubleshooting approaches, communication abilities, and behavioral indicators not just resume credentials. The platform assigns each candidate a risk-informed profile by considering how their individual traits interact with the target role, team dynamics, and the equipment or environment they’ll be working in. This ensures every hire is assessed for both job fit and long-term safety compatibility.
 
Is Fit Risk multilingual?
Yes. FIT Risk is designed to support multinational and multilingual organizations. The assessment platform can be administered across multiple languages so that candidates can complete evaluations in their preferred language reducing language-based bias and ensuring your risk data accurately reflects each individual’s true capabilities rather than their language proficiency.
 
How is Fit Risk different from standard ATS software?
Traditional ATS platforms are built to track and organize applicants. They manage pipelines, not risk. FIT Risk goes a step further by adding an AI-driven human factor risk layer on top of the hiring process. While an ATS tells you where a candidate is in your workflow, FIT Risk tells you whether that candidate is a safe, high-performance fit for the role, the team, and the operational environment. The result is fewer costly mis-hires, better team dynamics, and a workforce that is assessed for both performance and safety before day one.
 

Eliminates Capability Risk.
Ensures Resilient Teams.

Lead with confidence and never be caught off guard by sudden skills gaps again.